云团团长老陈的blog
云团超级投资俱乐部创始人丨专注月收益10%以上的风险投资
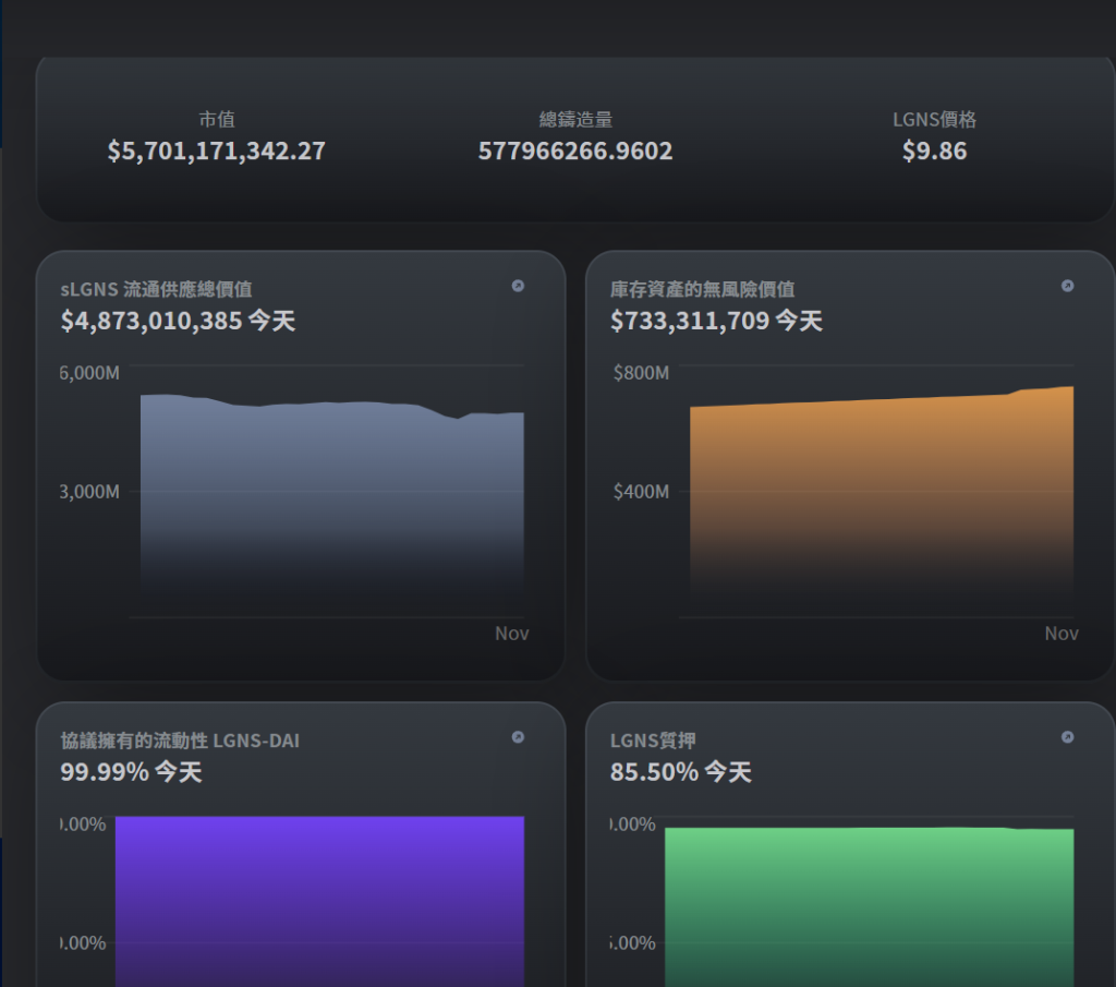
起源今天价格9.8, 底池2天增长1600万 又回到了2.27亿,但是为什么价格没涨呢?
附上,今天起源数据
您的邮箱地址不会被公开。 必填项已用 * 标注
评论 *
显示名称 *
邮箱 *
网站
在此浏览器中保存我的显示名称、邮箱地址和网站地址,以便下次评论时使用。